Empieza desde: El módulo Workforce.
-
Selecciona Dashboard en el menú principal.

-
Selecciona Cargar Dashboard para ver los datos más recientes.

En esta pantalla podrás navegar por cifras y gráficas que te permitirán realizar un análisis detallado de los indicadores clave del personal.
El Dashboard puede parametrizarse a la medida de tus necesidades particulares. Para lograr una parametrización óptima, es necesario que entiendas cada una de las herramientas en esta pantalla:
Parámetros
Seleccionando el icono de los parámetros, el usuario puede seleccionar:

-
El Periodo de Tiempo a mostrar
-
La Agrupación a mostrar. Puede ser por Centros, País, Localidad, Moneda u otros grupos personalizados.
-
Elegir las Horas de Contrato a Tiempo Completo (Full-Time Equivalence)
-
Si quieres mostrar el Tiempo Trabajado o el Tiempo Pagado
-
KPI de productividad a mostrar
-
SPLH - Ventas por hora de trabajo
-
TPLH - Tickets por hora de trabajo
-
MPT - Minutos por transacción
-

Filtrar por Centro
-
Selecciona el botón Filtrar por Centro para elegir el centro o grupo de centros específicos de los que quieres que se muestren los datos.

Este filtro viene con toda la funcionalidad ofrecida en el módulo Analytics, dando la flexibilidad de construir consultas personalizadas por la opción de filtro avanzado, donde los usuarios podrán elegir y combinar varias condiciones.

Configuración
-
Selecciona el icono de Configuración para habilitar/deshabilitar los widgets disponibles para que elija los que se mostrarán al acceder al tablero de aterrizaje (la configuración se recordará en futuras sesiones).


-
Elige el orden de visualización de cada uno de los widgets en las sesiones actuales y futuras arrastrándolos y soltándolos.

Widgets
Plantilla
El widget de Plantilla te muestra información relacionada con las horas contratadas y el número de empleados.
-
Número de empleados que están activos en el periodo de la consulta. Contempla las fechas previstas de baja.
-
FTE (Equivalencia a tiempo completo), muestra cuántas personas estarían a tiempo completo en la compañía.
-
HFC (Horas fijas semanales contratadas), muestra la suma de todas las horas contratadas
-
Evolución en el tiempo

Perfil personal
El perfil personal te permite agrupar a los trabajadores según sus datos personales.
-
Género de los trabajadores
-
Nacionalidad de los trabajadores
-
Histograma de empleados por edad

Perfil profesional
El perfil profesional te permite agrupar a los empleados por tipo de categorías y contratos.
-
Temporalidad, contratos temporales frente a contratos indefinidos
-
Tipo de contratos, empleados asalariados (con horas fijas semanales) o por horas
-
Distribución en función del grupo de categoría
-
Gráfico que muestra la distribución de los empleados por antigüedad

Rotación Externa
La rotación externa se define como el número de empleados que dejan de trabajar en la empresa.
-
Rotación, calculada como nº de bajas dividido por la plantilla final
-
Distribución por motivos de baja en la empresa
-
Evolución de la tasa de rotación

Absentismo
El absentismo son todas las horas en las que hay un turno proyectado y no hay un fichaje. Esto no aplica si no hay un fichaje porque hay registrada una incidencia de absentismo.
-
Horas de absentismo
-
Entradas tardías
-
Salidas anticipadas
-
Evolución

Tiempo de trabajo y productividad
Podrás ver la productividad del centro o la velocidad del servicio según el parámetro seleccionado. Este KPI muestra los fichajes reales contra las ventas reales.
-
Número de horas trabajadas en el centro o grupo de centros elegidos
-
Métrica de productividad (configurada en parámetros)
-
SPLH - Ventas por hora de trabajo
-
TPLH - Tráfico por hora de trabajo (Clientes o tickets)
-
MPT - Minutos por transacción
-

Horas contratadas
Te muestra la suma de todas las horas que tenemos contratadas, no afectan las incidencias registradas.
-
Horas fijas contratadas
-
Horas variables contratadas
-
Evolución de las horas contratadas

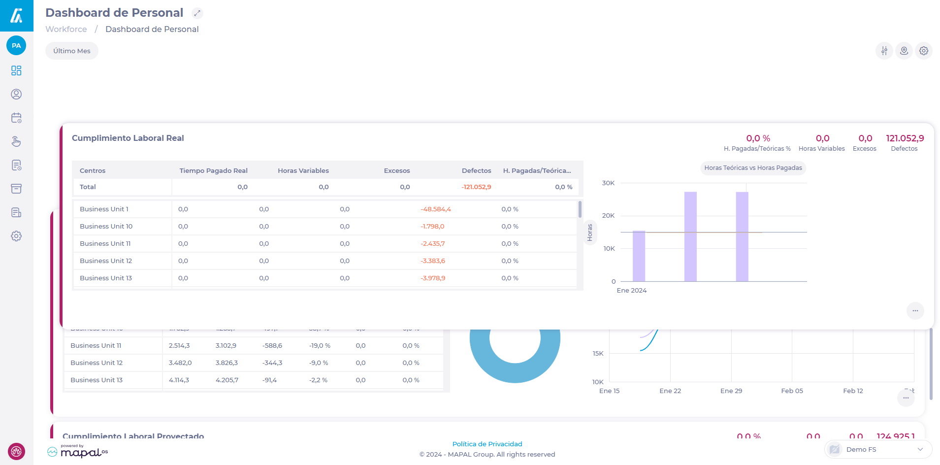
Cumplimiento
Cumplimiento de la mano de obra real y Cumplimiento de la mano de obra proyectada para evaluar el grado de cumplimiento de los horarios reales y previstos.
Horas pagadas / Teóricas % = Tiempo pagado Proyectado/ (Horas Fijas Devengadas + Horas Variables Devengadas)
Tiempo pagado Proyectado es Tiempo proyectado en los turnos quitando los descansos no pagados.



