Start from: The Workforce module.
- Select Dashboard from the main menu.

- Select Load Dashboard to view the most recent data.
In this screen, you will be able to navigate through figures and graphs that will allow you to perform a detailed analysis of key personnel indicators.
The Dashboard can be customized to your particular needs and show only the indicators, centers, and time ranges you need:
Parameters
By selecting the Parameters icon, the user can set:

- The Period to be displayed
- The Grouping to be shown. It can be by Business Units, Country, Location, Currency or other customized groups.
- Choosing Full-Time Contract Hours
- If you want to show Worked Time or Paid Time
- Productivity KPIs to be displayed
- SPLH - Sales per labor hour
- TPLH - Tickets per labor hours
- MPT - Minutes per transaction

Filter by Business Unit
- Select the Filter by Business Unit button to choose the specific unit or group of units for which you want the data to be displayed.

This filter comes with all the functionality offered in the Analytics module, giving the flexibility to build custom queries through the advanced filter option, where users will be able to choose and combine several conditions.

Configuration
- Select the Configuration icon to enable/disable the widgets available for you to choose which ones to display when accessing the landing board (the settings will be remembered in future sessions).


- Choose the display order of each of the widgets in the current and future sessions by dragging and dropping them.

Widgets
Staff
The Staff widget shows you information related to contracted hours and number of employees.
- Number of employees who are active in the period of the consultation. It contemplates the expected leave dates.
- FTE (Full Time Equivalent), shows how many people would be full time in the company.
- Fixed Weekly Hours Contracted, shows the sum of all contracted hours.
- Evolution over time

Personnel profile
The personnel profile allows you to group workers according to their personal data.
- Gender of Employees
- Nationality of employees
- Histogram of employees by age

Professional profile
The professional profile allows you to group employees by category and contract type.
- Temporary contracts, temporary versus permanent contracts
- Type of contracts, salaried (with fixed weekly hours) or hourly employees
- Distribution according to category group
- Graph showing the distribution of employees by seniority

External Turnover
External turnover is defined as the number of employees who leave the company.
- Turnover, calculated as number of departures divided by final headcount
- Distribution by reasons for leaving the company
- Evolution of the turnover rate

Absenteeism
Absenteeism is all the hours when there is a projected shift and there is no clocking in. This does not apply if there is no clocking in because there is a recorded incidence of absenteeism.
- Absence hours
- Late starts
- Early exits
- Evolution

Worked time and productivity
You will be able to see the productivity of the center or the speed of service according to the selected parameter. This KPI shows actual clock ins versus actual sales.
- Number of hours worked in the selected center or group of centers
- Productivity metrics (configured in parameters)
- SPLH - Sales per labor hour
- TPLH - Traffic per labor hour (Customers or tickets)
- MPT - Minutes per transaction

Contracted hours
It shows you the sum of all the hours we have contracted, it does not affect the registered incidences.
- Fixed contracted hours
- Variable hours contracted
- Evolution of contracted hours

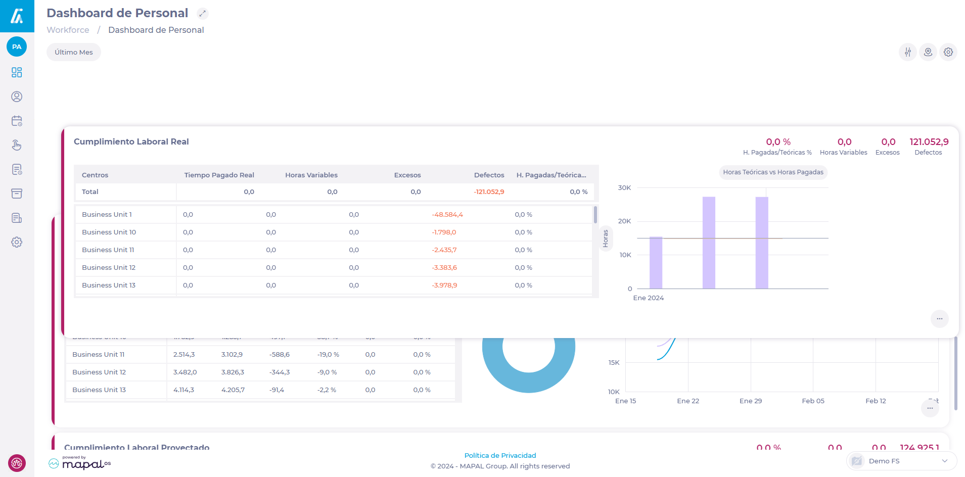
Actual Labour Compliance
Actual Labor Compliance and Projected Labor Compliance to assess the degree of compliance with actual and projected schedules.
Paid Hours / Theoretical % = Projected Paid Time/ (Fixed Hours Earned + Variable Hours Earned)
Projected Paid Time is Projected time in shifts without unpaid breaks.



